Reporting & Analytics
Teavaro is enhancing FunnelManager by advancing its reporting and analytics capabilities to provide deeper insights into identity resolution, customer interactions and operational performance. Currently, FunnelManager integrates Amazon QuickSight and Kibana for dashboards and event log analysis. Future developments will further integrate these tools to create a seamless and unified reporting experience.
Current Features
QuickSight Dashboards
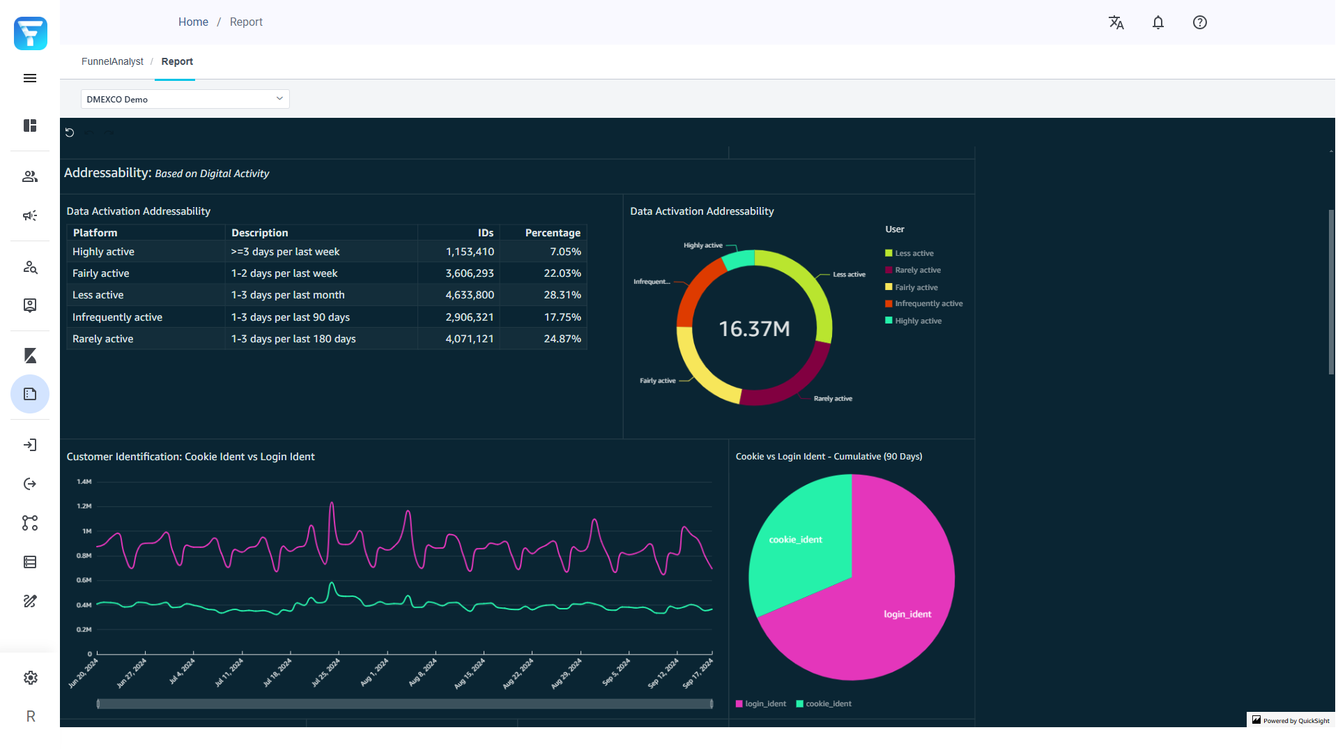
Identity Resolution and Customer Engagement Insights: FunnelManager leverages embedded QuickSight dashboards to display key performance indicators (KPIs) related to identity resolution and customer engagement. These dashboards provide valuable insights into customer identity matching and interaction trends.
Technical Integration: QuickSight dashboards are securely embedded using authenticated URLs, allowing users to access insights directly within FunnelManager, controlled via user roles and permissions.

FunnelManager Dashboard Example
Kibana Event Logs
In-depth Event Analysis: Kibana enables detailed analysis of event logs, allowing users to track system operations and customer interactions at an event level.
Search and Visualization: Elasticsearch-powered Kibana allows advanced searches and custom visualizations, helping users create detailed dashboards from event data.
Upcoming Enhancements
Integration Goals
Unified Reporting Experience: Full integration of QuickSight and Kibana within FunnelManager to eliminate any need for external navigation.
Standardised Data Models: A consistent data model will be established to ensure accurate and reliable reporting across all system functionalities.
Development Plan
Seamless Access
Implement Single Sign-On (SSO) for secure and unified access.
Transition from iFrame embedding to native integration for improved performance.
Enhanced Visualisations
Expand visualisation and dashboard customisation options.
FunnelManager’s enhanced reporting and analytics capabilities aim to provide a more integrated and user-friendly experience.